One of the best ways to tap into Rocketlane's full potential and see real success in tracking and achieving your business goals is using Dashboards. With the right cards and charts, you'll gain clear insights into your team's progress, identify challenges before they escalate, and make it easier to achieve your goals.
To Create a Dashboard:
Login as an admin and navigate to Dashboards and click Create New Dashboard.
Add a name for the dashboard, choose the visibility setting, and click Create.
Click New Chart to add cards and charts to your dashboard.
Important Cards and Charts:
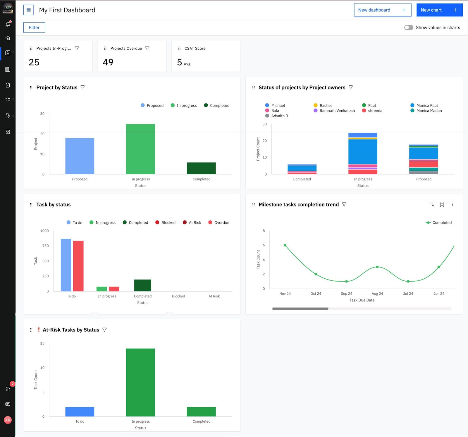
Projects In-Progress Card
Go to New Chart > Add New Card.
Name the card and select Project Count as the field.
Under filters, set "Where Status is exactly In Progress".
This card will show all currently active projects.
Projects Overdue Card
Follow the same steps as above, but under filters, set "Where Due Date is before Today".
CSAT Score Card
Create a card using the CSAT field to display the average CSAT rating for all projects.
Project Status Chart
Navigate to New Chart > New Chart.
Select Status for the X-axis and Projects under "Create chart based on".
This chart will display the current status of all projects.
Additionally under Group By, select Project Owner, to make the chart group each project by its owner.
Task by Status Chart
Create this chart similar to the Project Status Chart, but select Tasks under "Create chart based on".
Milestone Tasks Completion Trend Chart
Choose Line Chart Style and set:
X-axis: Task Due Date
Y-axis: Task Count
Group By: Status
Under filters, set:
"Where Status is exactly Completed"
"Type contains MILESTONE"
This chart will show the trend of milestone task completions over time.
Status of All Tasks (At Risk)
To take a look at all Tasks at risk and their current status;
Select Tasks under "Create Chart Based On".
Set X-axis as Status and Y-axis as Task Count.
Filter for At Risk = True.
By implementing these cards and charts, you’ll have a clear view of your team’s progress and project performance metrics.
